Demo Screenshots
Ви переглядаєте англійську версію сторінки, тому що її ще не було повністю перекладеною українською. Бажаєте допомогти? Дивіться як взяти Участь.
PS. Неофіційний український переклад (не перевірений і не ухвалений OpenTelemetry) доступний на сайті члена спільноти, створеному на основі PR #5891. Ми надаємо це посилання як тимчасовий захід підтримки українських читачів та потенційних учасників, доки не буде готовий офіційний переклад.
Web store
| Home Page | Checkout Screen |
|---|---|
![]() | ![]() |
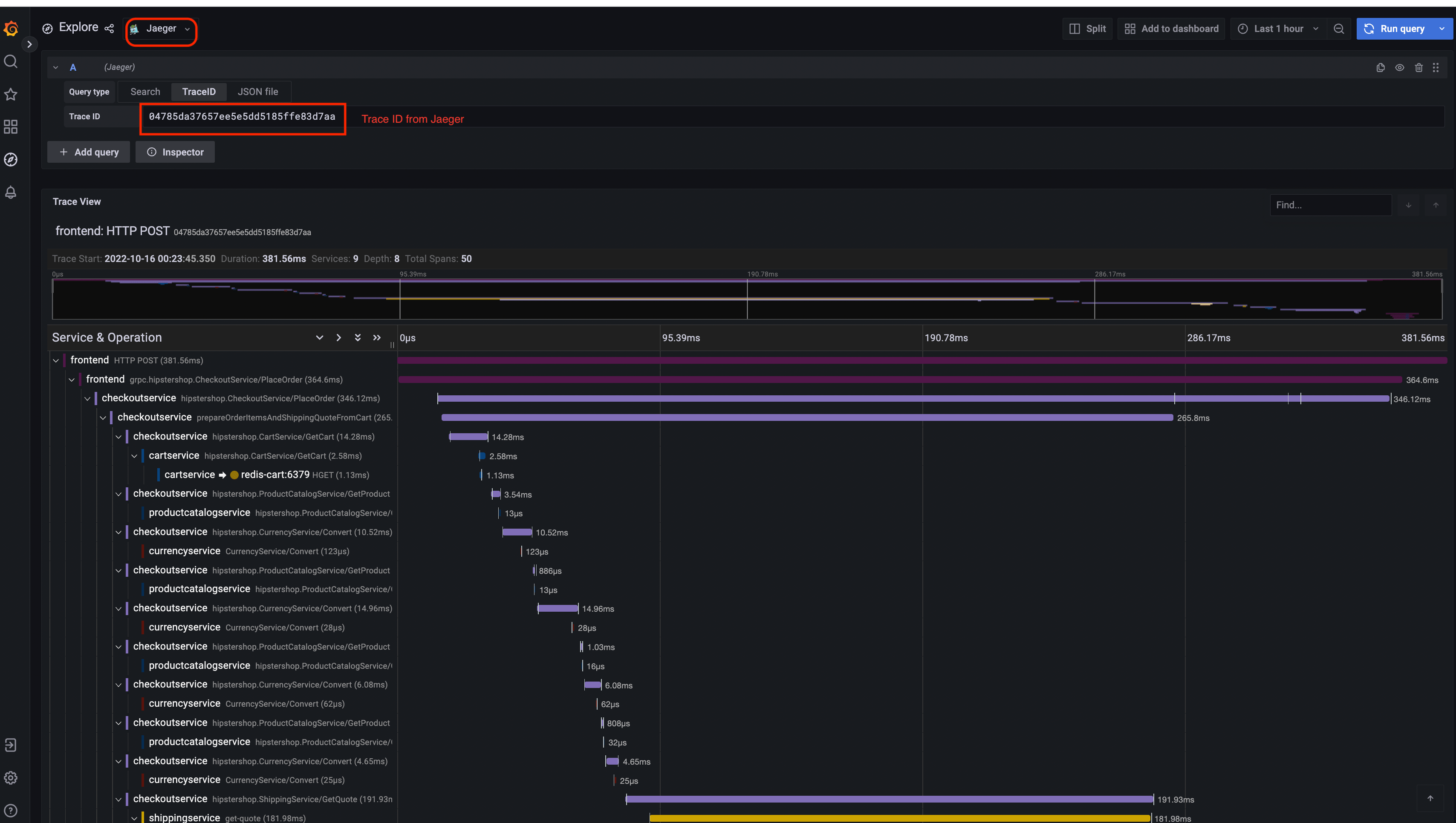
Jaeger
| Jaeger UI | Trace View |
|---|---|
![]() | ![]() |
| System Architecture |
|---|
![]() |
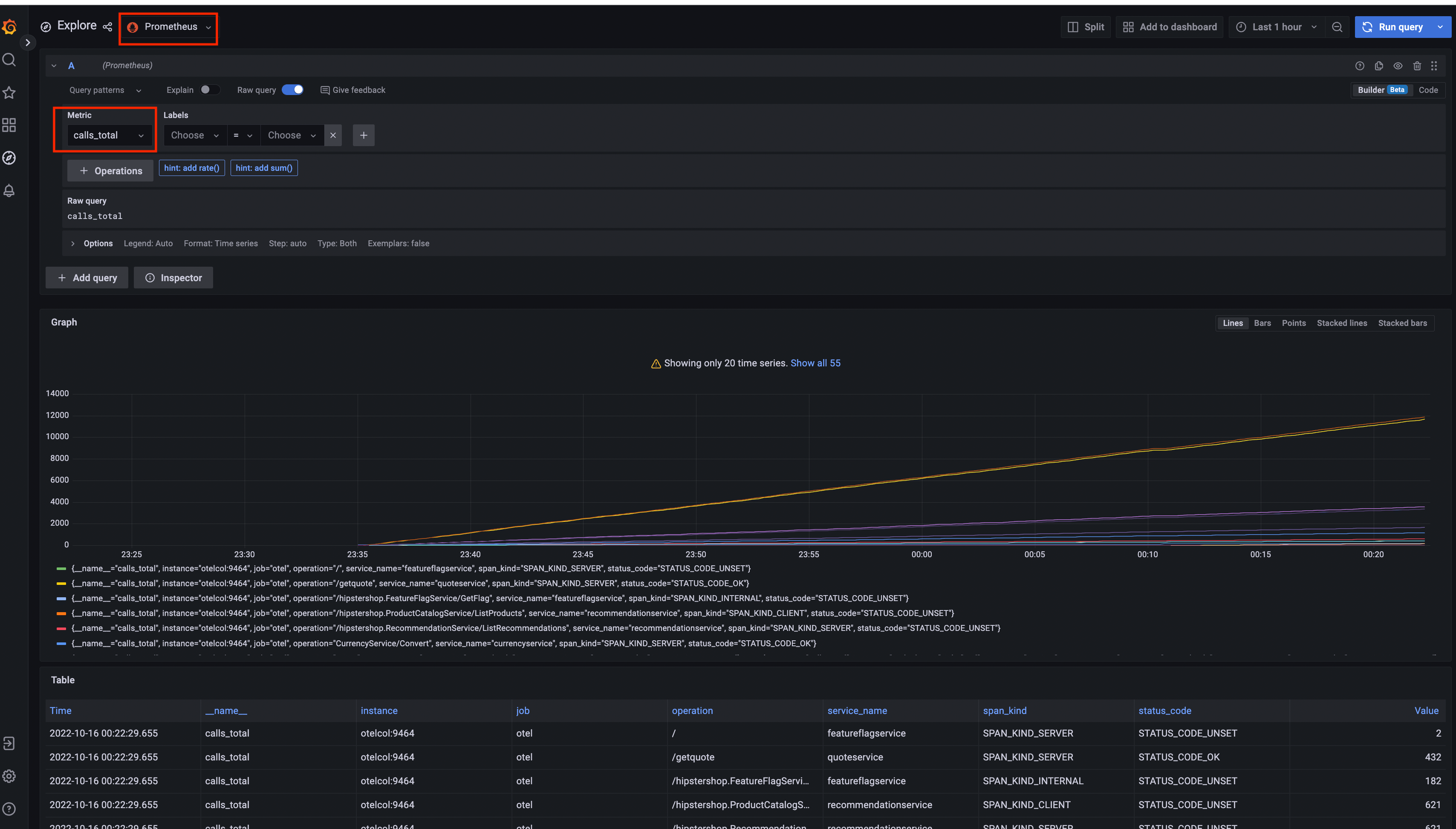
Prometheus

Grafana
| Prometheus Data Source | Jaeger Data Source |
|---|---|
![]() | ![]() |
Load Generator UI

Flagd Configurator
| Basic view | Advanced view |
|---|---|
![]() | ![]() |
Зворотний зв’язок
Чи була ця сторінка корисною?
Thank you. Your feedback is appreciated!
Please let us know how we can improve this page. Your feedback is appreciated!








