Demo Screenshots
Vous consultez la version anglaise de cette page car elle n’a pas encore été entièrement traduite. Vous souhaitez contribuer ? Voir Contribuer.
Web store
| Home Page | Checkout Screen |
|---|---|
![]() | ![]() |
Jaeger
| Jaeger UI | Trace View |
|---|---|
![]() | ![]() |
| System Architecture |
|---|
![]() |
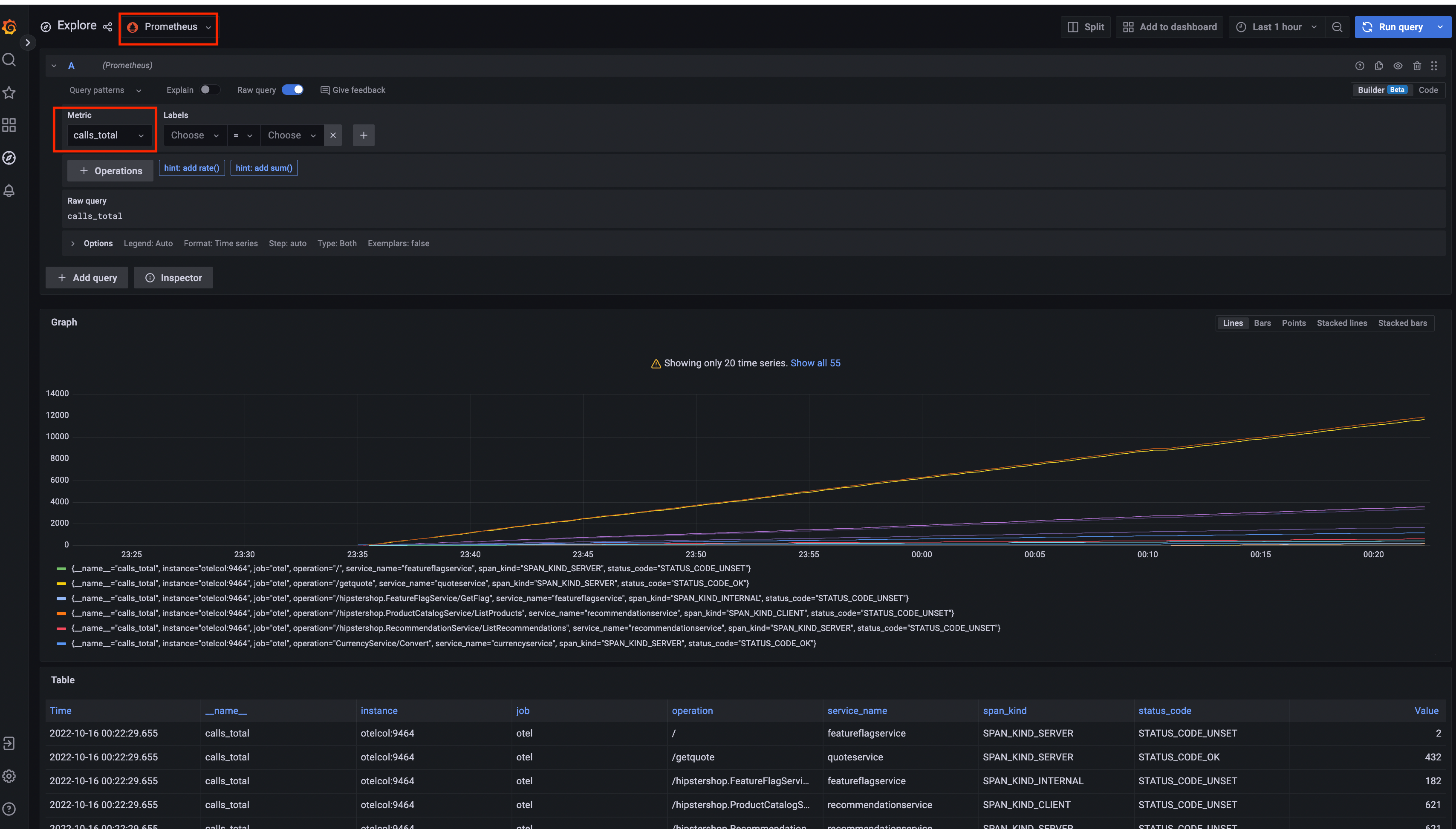
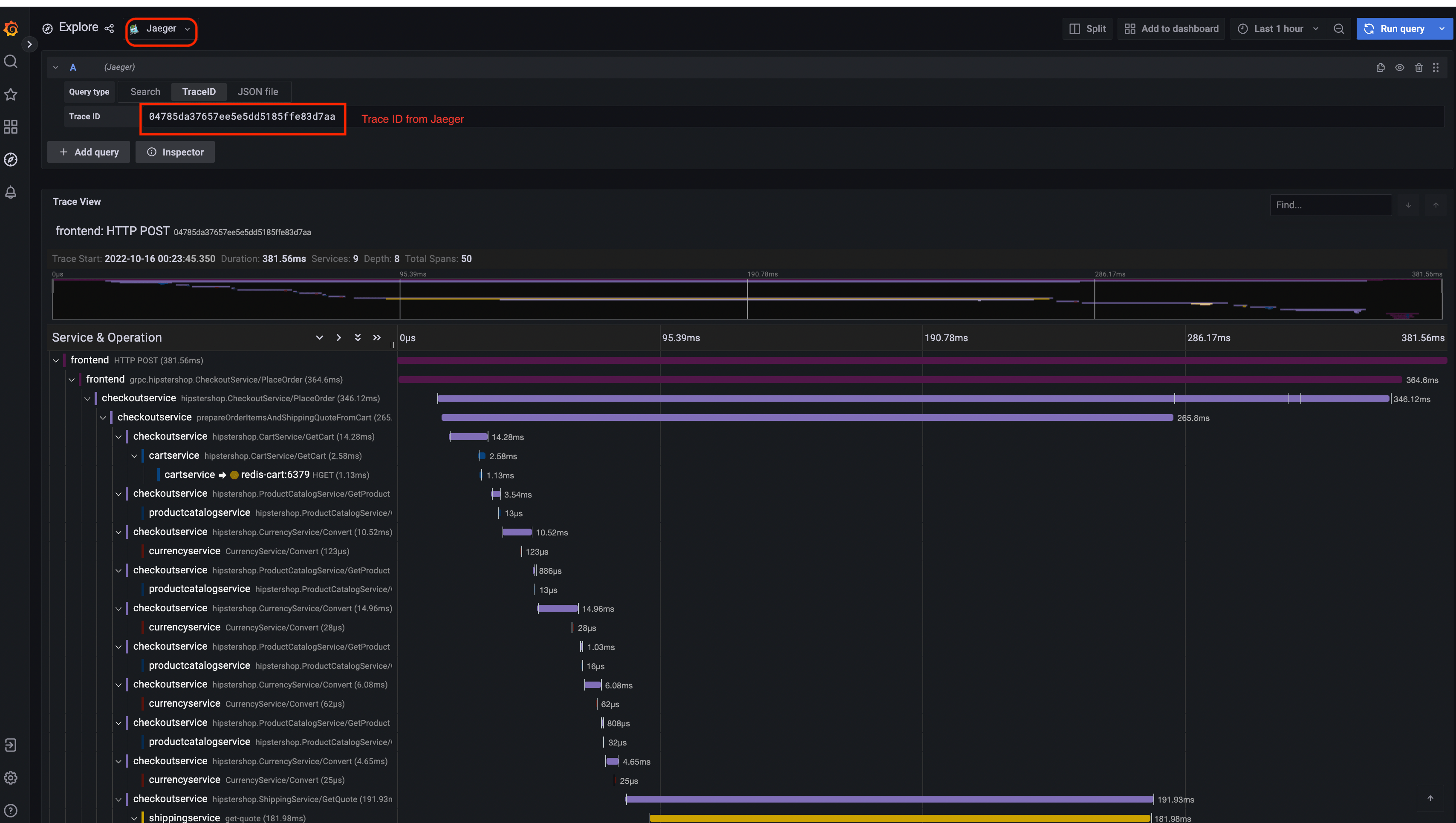
Prometheus

Grafana
| Prometheus Data Source | Jaeger Data Source |
|---|---|
![]() | ![]() |
Load Generator UI

Flagd Configurator
| Basic view | Advanced view |
|---|---|
![]() | ![]() |
Feedback
Cette page est-elle utile?
Thank you. Your feedback is appreciated!
Please let us know how we can improve this page. Your feedback is appreciated!








